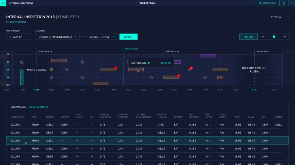
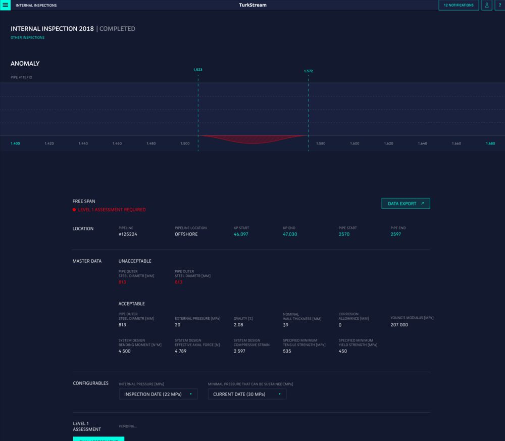
Identity Website Printed Materials 3D Alphabet Application Brochure Interface Landing page The making of the offshore pipeline management system interface for South Stream Process Overview Process Awards